重慶熱泵精餾改造
作者: 發布時間:2025-07-20 22:28:41點擊:5008
信息摘要:
精餾過程是一種利用混合液中各組分相對揮發度不同,也就是在相同溫度下各組分蒸氣壓存在差異這一特性,實現組分分離的傳質過程。在該過程中,液相中的輕組分能夠轉移到氣相中,而氣相中的重組分則會轉移到液相中,從而達到分離混合物的目的。
熱泵精餾系統概述
一、精餾過程基本原理
精餾過程是一種利用混合液中各組分相對揮發度不同,也就是在相同溫度下各組分蒸氣壓存在差異這一特性,實現組分分離的傳質過程。在該過程中,液相中的輕組分能夠轉移到氣相中,而氣相中的重組分則會轉移到液相中,從而達到分離混合物的目的。

二、熱泵精餾系統組成
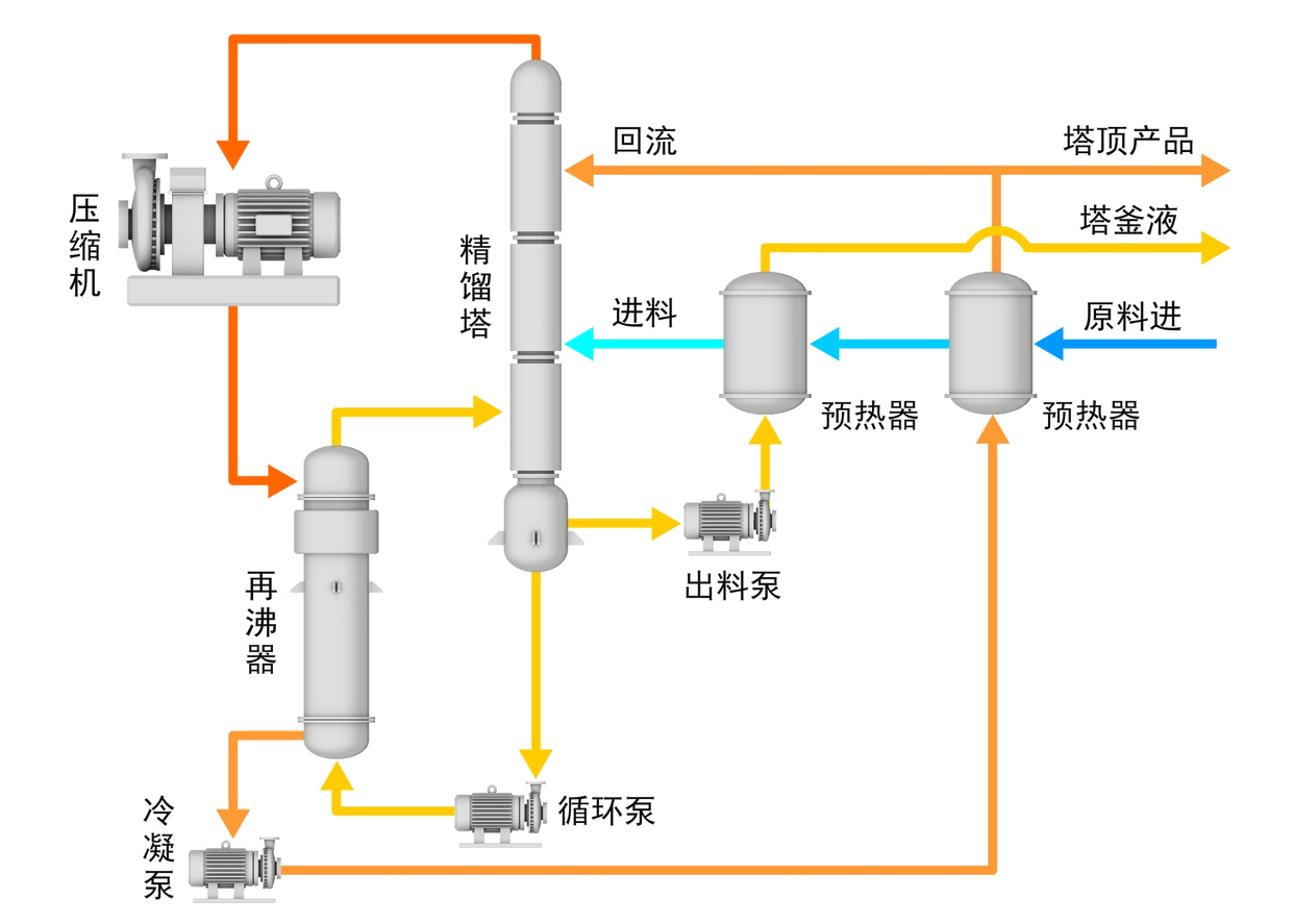
熱泵精餾系統由多種設備和部件構成,主要包括精餾塔、再沸器、熱泵壓縮機、回流罐、成品罐以及泵、閥門、儀表等。這些設備相互配合,共同完成精餾分離的任務。
三、精餾塔分類
(一)板式塔
從結構上分類,精餾塔可分為板式塔和填料塔兩大類。其中,板式塔根據結構的不同,又可細分為泡罩塔、浮閥塔、篩板塔、穿流板塔、浮噴塔和浮舌塔等多種類型。
(二)填料塔
填料塔是另一類重要的傳質設備,它具有結構簡單、易用耐腐蝕材料制作、阻力小等主要特點,一般適用于直徑較小的精餾塔。
四、精餾操作方式
在實際生產過程中,精餾操作主要分為間歇精餾和連續精餾兩種。在石油化工廠的大型生產過程中,主要采用的是連續精餾方式。由于精餾塔是三傳一反典型單元操作中能耗更高的系統裝置,所以精餾系統的節能控制是一項十分重要的任務。
五、熱泵精餾的基本平衡關系
(一)物料平衡關系
一套精餾系統的進出料需要保持平衡,具體來說,總物料量以及任一組分的量都應符合物料平衡關系。這是保證精餾過程穩定進行的基礎。
(二)能量平衡關系
在建立能量平衡關系時,首先要明確分離度的概念。分離度越大,意味著精餾系統的分離效果越好。但影響分離度的因素眾多,如平均相對揮發度、理論塔板數、塔板效率、進料組分、進料板位置以及塔內上升蒸汽量和進料量的比值等。而塔內上升蒸汽量是由再沸器提供的熱量來提升的,因此,塔的分離效果提高的同時,能耗也會相應增加。
六、熱泵精餾系統的控制要求
熱泵精餾系統的控制目標是在保證產品質量合格的前提下,使塔的總收益更大化,同時讓總成本盡可能最小。針對熱泵精餾系統,需要從以下四個方面設置控制系統:
(一)產品質量指標控制
塔頂或者塔底產品之一應達到規定的分離純度,另一端產品成分也需維持在規定范圍內,以確保產品質量符合要求。
(二)物料平衡控制
塔頂、塔底的平均采出量應等于平均進料量,且這兩個采出量的變動要比較和緩,這樣才能維持塔的正常平穩操作以及與上下工序的協調工作。因此,必須對回流罐和塔釜液位進行控制,使其處于規定的上、下限之間。
(三)能量平衡控制
要保證熱泵精餾系統中的熱量輸入和輸出維持平衡,使塔的操作壓力保持穩定。熱泵精餾系統的主要能源來自外界蒸汽和熱泵壓縮機的電能轉化,所以維持能量平衡的關鍵控制是讓熱泵壓縮機連續穩定地運行,避免因熱泵壓縮機喘震等因素產生不良影響。
(四)約束條件控制
為保證精餾塔正常且安全地運行,必須將某些操作參數限制在約束條件之內。常用的精餾塔限制條件有液泛限、漏液限、壓力限和臨界溫差限等。
液泛限:也稱氣相速度限,當塔內氣相上升速度過高時,霧沫夾帶會變得嚴重,進而導致液相從下面塔板倒流到上面塔板,產生液泛現象,破壞正常的精餾操作。
漏液限:也稱最小氣相上升速度限,當氣相上升速度小于某一數值時,會產生塔板漏液,板效率也會隨之下降。為防止液泛和漏液,可通過監測塔內壓降或壓差來掌握氣相速度,一般將氣相上升速度控制在液泛附近且略小于液泛點較為適宜。
壓力限:指的是精餾塔的操作壓力限制,通常是更大操作壓力限。塔的操作壓力不能過大,否則會影響精餾塔內的汽液平衡,嚴重超過限值時,甚至會威脅到安全生產。
臨界溫差限:主要指再沸器兩側的溫差限度,當這一溫差高于臨界溫差時,給熱系數會急劇下降,傳熱量也會隨之減少,導致無法正常滿足精餾塔的傳熱需求。
七、熱泵精餾的干擾因素分析
熱泵精餾過程是一個整體系統,除精餾塔外,還包括再沸器、熱泵壓縮機和回流罐等設備。在生產過程中,多種因素會帶來干擾,影響精餾塔的穩定操作。這些干擾因素有的可控,有的不可控。
(一)塔壓波動的影響
精餾塔需在一定壓力下操作,因為塔內的汽液平衡關系與塔壓密切相關。塔壓波動會破壞各層塔板的汽液平衡,影響精餾塔的分離純度。同時,一般選擇溫度作為控制產品質量的間接指標,但溫度與產品組分的一一對應關系會隨壓力變化,只有在壓力一定時,溫度與產品組分才能保持所需的對應關系,即壓力不變的情況下,才能通過溫度控制產品質量的組分。
(二)進料量波動的影響
在塔壓、再沸器加熱量和塔頂回流量保持恒定的前提下,進料量波動主要有以下三種情況:
全部液相進料:液相進料首先影響提餾段。進料量增加會使整個塔的溫度下降,導致塔頂和塔底產品中的輕組分含量增加;反之則相反。在這種情況下,若要克服進料波動的影響,選用提餾段溫度控制較好,操作變量一般選擇再沸器的加熱量。
全部氣相進料:氣相進料首先影響精餾段。進料增加會使整個塔溫度上升,導致塔頂和塔底中重組分含量增加,反之則減少。
氣液兩相混合進料:當氣液混合進料時,進料量增加會使精餾段溫度上升而提餾段溫度下降,進而使塔頂產品中重組分含量增加而塔底產品中輕組分含量增加;反之則減少。
(三)進料組分波動的影響
進料中輕組分增加會使整個精餾塔的溫度下降,塔頂和塔底產品中輕組分含量都會增加;當進料中重組分增加時,情況則相反。進料組分的變化往往不可控制,但通常變化較為緩慢。
(四)進料溫度波動的影響
進料溫度下降會使塔底的輕組分含量增加,若要將塔底的輕組分趕向塔頂,就需要增加再沸器的加熱量。
(五)壓縮機喘震的影響
在熱泵精餾系統中,熱泵壓縮機會因進出口氣體的參數變化而產生喘震。為保護熱泵壓縮機的機械性能,需要采取必要的防喘震措施,通常通過開啟防喘閥來實現。但這會影響熱泵壓縮機進入再沸器的熱量,若再沸器不能及時補充恒定的熱量,會導致再沸器熱量減少,塔釜溫度降低,進而影響整個精餾塔的穩定運行。